摘要:ABSTRACT
真空冷冻干燥技术在制药领域有重要应用,对于粉剂生物制品的冻干生产,冻干机的稳定运行至关重要。制冷系统是冻干机核心部件,直接影响生产。现以LYO-20型冻干机为例,列举制冷系统中常见的故障,提出相应的维修方法。同时分析使用过程中的维修实例,对冻干机的维修及保养提出了一些建议,旨在提高设备使用效率,延长其使用寿命,从而保证药品生产质量。
关键词:KEY WORDS
冻干机;压缩机;制冷;故障;维修
中图分类号:TB657
引言
真空冷冻干燥技术在保持药品性能稳定、延长储存时间上有着无可替代的优势,因而在制药领域广泛应用。对于粉剂生物制品冻干生产而言,其过程不允许冻干机停机,要求冻干机稳定运行。制冷系统作为冻干机的“心脏”,其性能稳定与否直接影响冻干生产成败,故冻干机制冷系统故障分析与维修对冻干生产十分重要。目前,主流生产用冻干机制冷系统采用压缩式制冷技术,通过压缩制冷工质达到制冷目的[1]。本文以LYO-20型冻干机(图1)为例,分析其制冷系统常见故障原因,并以案例形式提出维修方法,旨在为设备维修人员提供借鉴。

1、冻干机常见故障分析
LYO-20型冻干机制冷系统采用压缩式制冷技术,主要部件为活塞式压缩机、水冷凝器、机械膨胀阀及蒸发器,其中,前箱蒸发器为板式换热器,后箱蒸发器为盘管[2]。该型冻干机制冷系统常见故障现象、原因分析和解决办法如表1所示。

2、冻干机制冷系统故障实例分析
2.1 压缩机高压异常故障
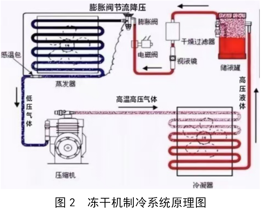
在压缩机正常工作时,系统内会产生高、低压力,并有一个正常的压力范围。高压异常报警是指压缩机高压端压力过大触发高压开关,高压压力继电器产生保护动作,压缩机停机并发出高压异常报警信号[3]。高压异常报警发生时,设备无法启动,无法进行生产,若不及时检查维修,会导致压缩机排气温度高,造成冷冻机油变质碳化,压缩机有损坏的风险。冻干机制冷系统原理图如图2所示。

高压压力异常时,可以从以下3个方面考虑进行维修:1)检查从高压端排出的制冷剂至水冷进口管段是否遇到堵塞,若有阀门关闭或开度不足的情况,开启阀门并将开度调到最大,重新启动压缩机看是否恢复正常。2)检查冷冻水温度和压力,制冷剂或冷冻油在水冷凝器中通过冷冻水降温使其温度下降到理想范围,将高温高压的气体转变成为高温高压的液体。若冷冻水温度高或水量不足,导致高温高压的气体无法转化也会触发报警。3)排除以上原因后,在停机状态下观察压缩机高压压力表,若压力比上次开机前停机压力高,可以怀疑压缩机低压存在泄漏。压缩机在工作过程中,低压端若存在泄漏点会吸入空气,空气与制冷剂混合后吸气压力升高,排气压力也相应上升,导致冷量不足,制冷效果变差。对制冷系统进行收液操作,将制冷剂回收到水冷凝器内。打开压缩机高压阀门,排除内部残余的制冷剂,将高纯氮气充入制冷系统,然后使用泡沫法在压缩机低压端进行检漏,常见泄漏点在螺纹连接的地方或是低压滤芯法兰盘密封面。密封泄漏点后,继续充入高纯氮气至1.5 MPa进行24 h保压测试,确保测试结果合格后,对制冷系统抽真空加入制冷剂。试机观察设备是否恢复正常。
2.2 压缩机油压差异常故障
油压差报警是指润滑油压力与吸气压力之间的压差值过低,导致油压差控制器产生保护动作,压缩机保护停机并发出报警信号。开机时,油压差达不到设定值也无法启动机组。油压差等于油压减去中压,压缩机启动时油压差小于75 kPa压缩机报警,无法启动;油压差小于150 kPa,设备存在异常,需进行检查维护。油压差异常故障处理不及时会导致压缩机停机,制品达不到冻干配方的设定温度提前融化,整批药品报废。
压缩机油压差异常故障时可以从以下3个方面考虑进行维修:1)油压差报警时先观察油压表和中压表,若压力表正常排除压力表故障的可能。2)在冻干机运行过程中,冷冻油和制冷剂是互溶的,一部分冷冻油会跟随制冷剂进入制冷系统管道之中,观察冷冻油视液镜,若冷冻油液位低于1/4,判断冷冻油在制冷系统发生堵塞,未回到曲轴箱内。可能是系统内的冷冻油变质或者太脏,导致油泵的油过滤网脏堵,阻碍油泵的正常吸油,从而导致油压差不足。更换冷冻油,更换滤芯,清洗油过滤网,启动压缩机,观察设备是否恢复正常。曲轴箱油位视液镜如图3所示。3)停机时曲轴箱内的油温过低,曲轴箱内的冷冻油会吸收制冷剂蒸汽,使蒸发器内的气态制冷剂向压缩机的油池“迁移”,润滑油中混有大量制冷剂,油被稀释而粘度变小,从而无法建立正常的油压差,也会导致油压差异常报警。检查曲轴箱加热器工况,若不进行加热,更换曲轴箱电子热保护模块,观察设备是否恢复正常。

2.3 温度异常故障
温度是检测冻干机是否平稳运行的重要参数,当导热油进口温度达不到系统设定温度,在温度控制范围之外时,工控软件会报温度异常报警。温度异常报警不及时解决会导致冻干产品不符合工艺要求,影响药品质量。
冻干机制冷系统和循环系统在工控软件的调配下,将导热油进口温度控制在软件的设置温度以内。当温度异常报警出现时,首先检查循环系统是否发生故障,用万用表量取电加热器电压和电阻值是否正常,判定电加热器的好坏,排除循环系统故障的问题。其次检查制冷系统,可以从以下3个角度分析故障原因,解决故障,进行维修:1)观察制冷系统管道上的视液镜有无白色气泡,判断制冷系统是否缺少制冷剂,若缺少制冷剂加液后试机,观察视液镜和设备降温速率,判断设备是否恢复正常。2)在降温过程中,发现降温速率缓慢或不降温,观察膨胀阀结霜情况,若不结霜则膨胀阀堵塞,更换新的膨胀阀。3)在升温过程中,导热油进口温度不上升反而持续下降,检查发现膨胀阀阀体结霜,而电磁阀不热。判断电磁阀未关严,导致膨胀阀持续过液。关闭电磁阀前、后阀门,戴好护目镜、手套谨防冻伤,拆卸电磁阀进行清理或更换新的电磁阀[4]。电磁阀拆卸安装可参考图4。

3、冻干机制冷系统的维护保养
在冻干机生产过程中,制冷系统需要一直提供冷量,对干燥箱进行制冷,压缩机一直处于工作状态,如果设备未进行正确保养,会频繁出现故障,很有可能导致冻干物料时间延长,药品生产工艺无法满足,严重时甚至会使整批药品报废,给企业造成严重的损失。所以,正确按时保养冻干机是保障冻干机平稳运行的必要手段。
3.1 制冷系统维保注意事项
1)制冷系统电气部件具有高电压,在接通电源时,电源开关得电,即使在没有操作设备的情况下,压缩机也有可能随时启动回收制冷剂。因此,在制冷系统维护或维修时,首先应切断压缩机电源,再进行维护保养工作。
2)制冷系统在带压状态下禁止对其进行焊接或拆卸部件。
3)制冷系统在工作时高压部分高温达100 ℃以上,低温部分低温达-70 ℃以下,为了预防烫伤、冻伤,保护作业人员安全,维保工作需要达到室温之后进行。
在日常巡检和每次开机前,应认真检查设备工况,检查制冷系统,压缩机高压表、中压表、低压表、油压表都在合理范围内,冷冻油在视镜上下限之间、无气泡、色泽清亮,压缩机结霜正常,无严重结霜、发热现象。电压稳定在380 V,波动在±10%以内,电气接头接触良好,无松动。空气开关、接触器、中间继电器动作安全可靠;压力继电器设定值正确,动作安全可靠。冷却水进出口温度符合设计要求,冷却水无跑、冒、滴、漏。
3.2 更换压缩机冷冻油
冷冻油和制冷剂是互溶的,一部分冷冻油会跟随制冷剂进入制冷系统管道之中,故制冷管道有可能会积聚少量的冷冻油,所以即使制冷系统没有发生泄漏,曲轴箱的油面也会发生下降。压缩机换油的流程如下:1)对压缩机进行收液,将制冷剂回收至水冷凝器中。2)打开压缩机高压端排气阀,将机头压力排空至0 MPa。3)关闭曲轴箱加热器电源开关,准备同型号冷冻油。4)打开曲轴箱排油口,排出冷冻油,在排出冷冻油的过程中使用绑布条的铁丝尽可能清洁出曲轴箱底部沉积的油泥杂质。5)拆下曲轴箱边油位视镜并清洁。6)使用洁净氮气接气枪,由油视镜处插入压缩机曲轴箱内,吹出残余冷冻油。7)清洁油过滤网以及放油堵头,并用氮气吹扫干净晾干后重新安装回原来位置。8)压缩机检漏,检漏时若使用肥皂水,检漏液涂抹过的地方必须及时使用清水清洁,避免检漏液对部件表面产生腐蚀。9)对制冷系统抽真空,利用压差将冷冻油加到机组内,加油后继续抽真空,排出曲轴箱内空气。10)打开曲轴箱加热器电源开关,等待曲轴箱温度升至室温以上,试机观察设备是否恢复正常运行。
3.3 补充压缩机制冷剂
在冻干机运行时,制冷剂若出现泄漏导致系统冷量不够,需补充制冷剂。在常温或较低环境温度下能液化的工质为制冷剂,制冷剂分为单一制冷剂和混合工质制冷剂,在加注制冷剂时,如加注混合工质制冷剂,制冷剂钢瓶需倒置,给制冷系统加注液体冷媒。压缩机补充制冷剂的流程如下:1)用加液管连接压缩机加液阀门和制冷剂钢瓶,抽空管连接加液阀门一端,不要完全拧紧,松开抽空管螺母一圈左右。2)打开制冷剂钢瓶阀门半圈,看到加液阀门处有白色雾状液体喷出,立刻拧紧连接加液阀门和加液管的螺母,操作时佩戴手套,防止手被排出的制冷剂冻伤。3)倒置制冷剂钢瓶,全开钢瓶,开始加液。4)当压力平衡制冷剂仍未加足时,启动压缩机继续补加直至加足。5)补充完制冷剂后,先关闭压缩机加液阀门,再关紧制冷剂钢瓶阀门。此时加液管道中存在残余制冷剂,应佩戴手套拆卸加液管,防止冻伤。
3.4 更换制冷系统干燥过滤器
干燥过滤器可以去除制冷剂中的水分和杂质,防止制冷系统出现冰堵和脏堵。观察到干燥过滤器外壳发冷、凝水或结霜或者视液镜指示环变成黄色,制冷剂流过时会产生部分节流,节流会吸热,将空气中的水分子吸附在过滤器滤壳外,此时应更换干燥过滤器。此外,重新充注制冷剂、冷冻油,或者更换压缩机、冷凝器等主要部件,必须同时更换干燥过滤器。更换干燥过滤器应该避免在阴天或环境湿度较大的时候进行,以免干燥过滤器吸入水分。更换制冷系统干燥过滤器的流程如下:1)对压缩机进行收液,将制冷剂回收至水冷凝器中。2)打开过滤器缸盖上的放空阀,排出过滤器滤壳内残余的制冷剂。3)打开过滤器缸盖,取出旧的干燥过滤器。4)用洁净氮气吹扫新的干燥过滤器,去除表面吸附的杂质后安装,注意不要提前将干燥过滤器从包装中取出,避免其吸收空气中的水分。5)压缩机检漏,对拆卸过的螺丝孔和拧过的阀门仔细检查,看是否泄漏。6)对制冷系统进行抽真空。
3.5 制冷系统维保建议
建议维保人员制定详细的冻干机维护计划,确定每次维护保养的内容,提前准备维护时需要用到的维修工具、设备备件和耗材等。除了定期维保,维修人员在每次维修时要做好记录,分析设备产生故障的原因,对制冷系统常出现的问题进行总结,在平时巡检中着重检查经常维修的地方,发现设备的潜在问题,提前维护冻干机,降低设备生产中的故障率,延长其使用寿命。
4、结束语
冻干技术在维持疫苗稳定性方面有显著优势,在冻干技术广泛应用的今天,企业想要提高生产效率,保障设备稳定运行,相关从业人员一定要熟悉和了解冻干机的相关知识,包括对冻干机的基本维修和保养知识,才能在第一时间快速恢复制冷系统的正常运行,确保制药工艺的良好运行。
本文介绍的LYO-20冻干机常见故障和解决方法可以帮助相关从业人员快速了解冻干机;文中举出了具体的维修实例进行分析,生产维修人员若遇到相同或相似的故障类型,可参考本文快速找出故障,解决问题。冻干机是一种需要定期维护和保养的设备,维护和保养决定了冻干机使用年限和寿命,正确、有计划地维护保养设备可以有效降低生产时冻干机故障的风险,提高生产效率,降低生产成本。
邵丽竹
何发
截至2025年11月6日,2025年第三季度全球1-10 跨国药企财报悉数披露,强生、罗氏、默沙东凭借多元化业务布局继续稳坐前三宝座,但榜单背后的增长动力已悄然生变 —— 礼来以 54% 的同比增速靠前,成为本季度最大黑马,其强劲表现不仅印证了 GLP-1 类药物的统治力,更揭示了全球制药行业 “代谢领域为王” 的新竞争法则。
2025-11-10 制药网
2026-03-10
2026-03-12
2026-04-13
2026-03-25
2026-04-20
2026-03-06
2026-03-10
本文以某制药产线的灌装机设备为研究对象,采用计算流体动力学(CFD)仿真技术对充氮装置的充氮性能进行分析,并结合分析结果对氮幕结构进行了优化设计。随后,针对优化方案进行性能仿真验证,结果显示优化后的顶空残氧量降低至0.252%。为了进一步验证优化方案的实际效果,将优化方案应用于实际产线进行性能测试,测得的顶空残氧量为0.68%,这一结果满足了小于1%的要求,表明其充氮保护性能已达到国际先进水平。
作者:王志刚、刘依宽、刘佳鑫
评论
加载更多